شراء الخدمة الآن

تحليل وتنظيف البيانات وتصميم جداول وتقارير متقدمة

شراء الخدمة

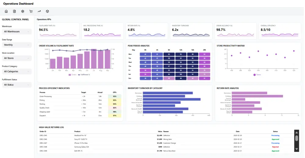
هل لديك بيانات مبعثرة وتبحث عن طريقة لتحويلها إلى رؤى واضحة تساعدك في اتخاذ قراراتك؟ بصفتي محللة بيانات خبيرة في استخدام Power BI و Excel، أنا هنا لأحول أرقامك إلى قصة نجاح ملموسة. ما الذي سأقدمه لك في هذه الخدمة؟ 1- تنظيف ومعالجة البيانات و ترتيبها ، حذف التكرار، ومعالجة القيم المفقودة لضمان دقة 100%. 2- تحليل البيانات المتقدم و استخراج الأنماط والاتجاهات التي تهم مشروعك. 3- تصميم لوحات تحكم تفاعلية عصرية سهلة الاستخدام تمكنك من مراقبة أداء عملك بضغطة زر. 4- ربط مصادر البيانات سواء كانت ملفات Excel، CSV، أو قواعد بيانات SQL. ملاحظة: يرجى التواصل معي قبل طلب الخدمة لمناقشة حجم البيانات والأهداف المطلوبة لضمان تقديم أفضل جودة ممكنة. للبدء في العمل، أحتاج منك تزويدي بالبيانات بأي من الصيغ التالية: ملفات Excel أو CSV. ملفات Google Sheets. الوصول إلى قاعدة بيانات SQL (إذا كان متاحاً). ما الذي استلمه مقابل الخدمة الاساسية: تحليل 20000 صف و استخراج ثلاث رسومات بيانية مميزات الخدمة دقة عالية وتحليل عميق يهتم بأدق التفاصيل لنتائج فارقة باستخدام power query , power pivot تصميم عصري ورسوم بيانية مريحة للعين وسهلة الفه باستخدام power bi دعم مستمر لضمان فهمك الكامل لكيفية استخدام التقرير المتابعة ملف الداشبورد الأصلي بصيغة .pbix نسخة للعرض ملف PDF نسخة pdf من الرسومات البيانية دليل بسيط للشرح يمكن ان يكون نص او فيديو

شراء الخدمة الآن
شارك
بطاقة الخدمة
التقييمات
سعر الخدمة
5.00 $
مدة التسليم
3 أيام
بائع الخدمة
Dina Adm
Dina Adm
محللة بيانات
شراء الخدمة الآن
شارك
مركز المساعدة