شراء الخدمة الآن

اعداد وتصميم الدراسات الكهربية ورسم المخططات AUTOCAD

شراء الخدمة

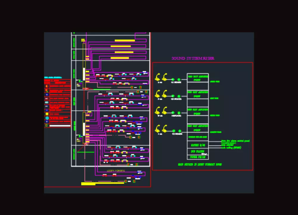
•الحمد لله مُتحصل على بكالريوس الهندسة الكهربية، وأعمل حاليًا في التصميم الكهربي منذ ثلاث أعوام، وقد عملت بمشاريع متنوعة مما جعلني أستطيع تقديم المخططات التصميمية الكهربية عبر برنامج الأوتوكاد لأي مُنشأة (مستشفيات , شقة، عمارة سكنية، فيلا، مبني إداري،..)، مُشتملًا على الآتي: -عمل حسابات الإضاءة ببرنامج الدايلكس 'حسب الطلب'، واختيار الكشافات المطلوبة. -توزيع الكشافات، مفاتيح الإنارة، مخارج القوى، مخارج التليفون والتليفزيون. -اختيار أماكن اللوحات الكهربائية. -تصميم الدوائر الكهربية، وحجزها باللوحة الكهربائية "عمل ال Panel Schedule". - حساب الأحمال، وتصميم القواطع والكابلات الفرعية والرئيسية. - حصر الكميات 'حسب الطلب'. -عمل المخطط الكهربي "Single Line Diagram"، إن احتاج حجم المشروع ذلك. • يُسلمني العميل مشكورًا البلانات المعمارية بصيغة DWG، ومن ثمَّ أقوم بأعمال الكهرباء. • الخدمة = مشروع مساحته (50 مترًا مربعًا).

شراء الخدمة الآن
شارك
بطاقة الخدمة
التقييمات
سعر الخدمة
5.00 $
مدة التسليم
2 أيام
بائع الخدمة
Abdulrhman Ahmed
Abdulrhman Ahmed
تخصص غير محدد
شراء الخدمة الآن
شارك
مركز المساعدة