موقع متتبع أسعار الأسهم العالمية والذهب - Stocks Tracker.
تفاصيل العمل

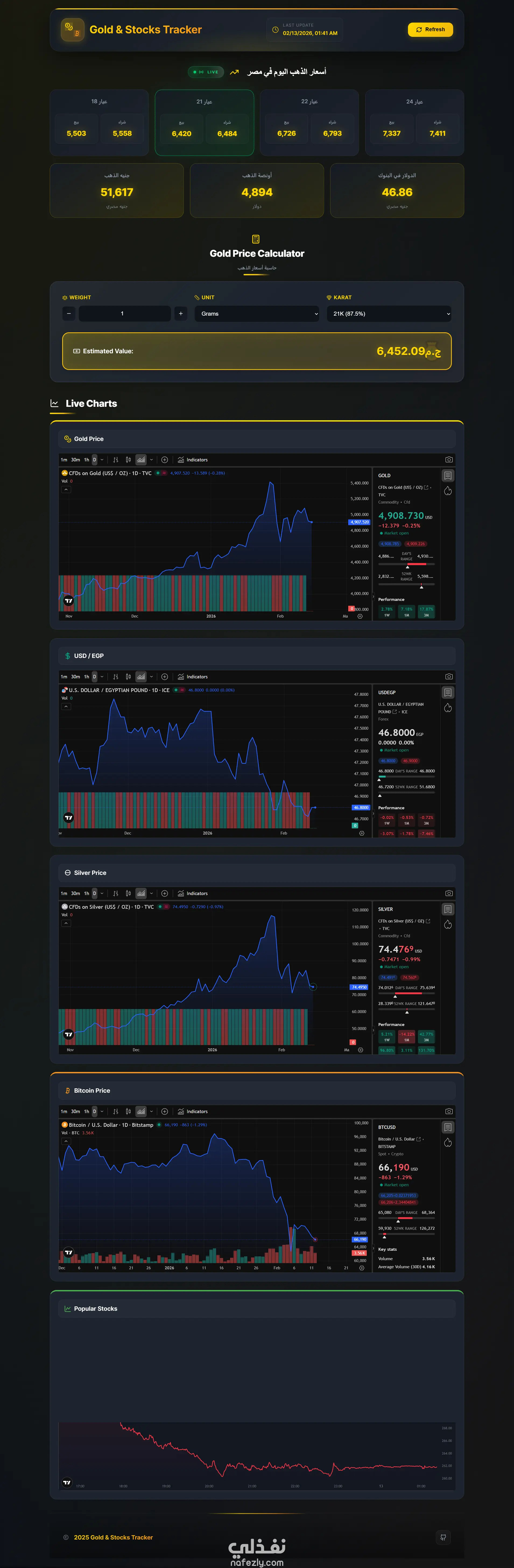
قمت بتطوير تطبيق ويب متخصص في تتبع أسعار الأسهم، يتيح للمستخدمين مراقبة تغيرات السوق وتحليل أداء الأسهم عبر واجهة مستخدم احترافية وسهلة الاستخدام. يركز المشروع على عرض البيانات المعقدة بشكل بصري مبسط. المميزات التقنية: عرض البيانات بصرياً: استخدام مكتبات الرسوم البيانية (مثل Chart.js أو ApexCharts) لتمثيل حركة الأسهم وتغير الأسعار عبر الزمن. إدارة الحالة (State Management): التعامل مع تدفق البيانات وتحديث الواجهة بناءً على اختيارات المستخدم. تفاعلية متقدمة: إمكانية البحث عن أسهم معينة، تصفية البيانات، وعرض التفاصيل بدقة. واجهة مستخدم عصرية: تصميم واجهة Dashboard متجاوبة بالكامل مع الوضع الداكن (Dark Mode) لراحة المستخدم. الأداء: تحسين كود الـ JavaScript لضمان معالجة البيانات وعرض الرسوم البيانية بسلاسة دون تأخير. التقنيات المستخدمة: JavaScript (ES6+) Data Visualization (Charts) CSS3 (Advanced Layouts) HTML5 & GitHub Pages

شارك
بطاقة العمل
تقييم المستقل
تاريخ النشر
منذ أسبوع
المشاهدات
11
المستقل
طلب عمل مماثل
شارك
مركز المساعدة