CRM Dashboard with Power BI
تفاصيل العمل

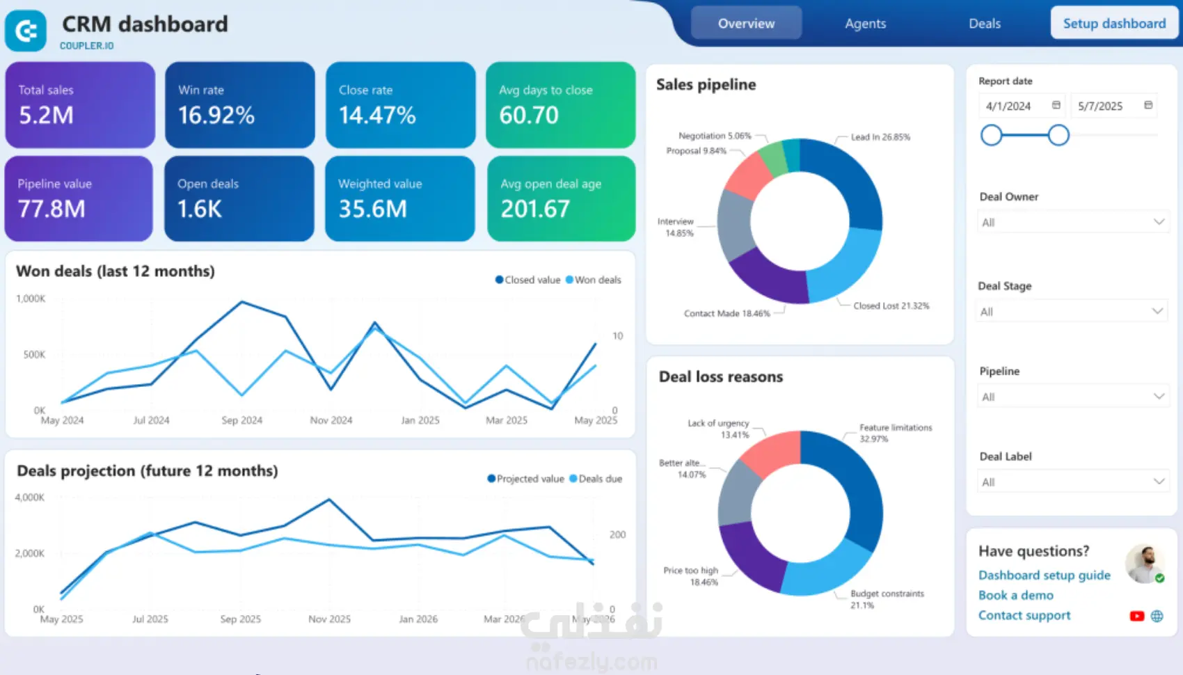
قمت بتصميم لوحة تحكم متكاملة لإدارة علاقات العملاء (CRM Dashboard) باستخدام Power BI، بهدف مساعدة فرق المبيعات والدعم في تتبع العملاء وتحسين تجربة المستخدم. الداشبورد بتعرض تحليلات دقيقة عن عدد العملاء الجدد، العملاء النشطين، معدلات التحويل، المبيعات حسب المرحلة، ومستوى رضا العملاء. استخدمت Power Query لتنظيف وتجميع البيانات من مصادر مختلفة، وDAX لحساب مؤشرات الأداء الرئيسية مثل Customer Retention Rate و Conversion Rate. النتيجة كانت لوحة تفاعلية توضح الصورة الكاملة لدورة حياة العميل، وتساعد الإدارة في فهم احتياجات العملاء وتحسين استراتيجيات التسويق والمبيعات. ============================================ I designed a comprehensive CRM Dashboard using Power BI to help sales and support teams track customer interactions and enhance the overall customer experience. The dashboard provides deep insights into new and active customers, conversion rates, sales pipeline stages, and customer satisfaction levels. Using Power Query and DAX, I integrated and cleaned data from multiple sources and calculated key performance indicators such as Customer Retention Rate and Conversion Rate. The result is an interactive dashboard that gives a complete overview of the customer lifecycle and supports data-driven decisions to improve marketing and sales strategies.

شارك
بطاقة العمل
تاريخ النشر
منذ 3 أشهر
المشاهدات
48
المستقل
طلب عمل مماثل
شارك
مركز المساعدة