Dashboard لموقع إعادة تدوير Dashboard لموقع إعادة تدوير Dashboard لموقع إعادة تدوير Dashboard لموقع إعادة تدوير Dashboard لموقع إعادة تدوير Dashboard لموقع إعادة تدوير
تفاصيل العمل

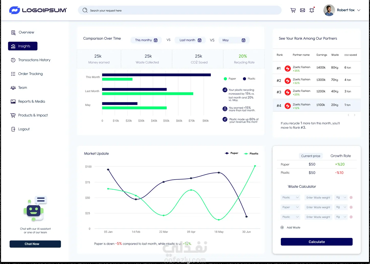
لوحة تحكم ذكية صممتها لصالح شركة إعادة تدوير، لتمكين الشركات الشريكة من تتبع أدائها المالي والبيئي بكل شفافية وكفاءة. تربط المنصة بين تحقيق الأرباح والمساهمة في الاستدامة البيئية من خلال واجهة حديثة وسهلة الاستخدام. - Overview (نظرة عامة) صفحة تقدم ملخصًا سريعًا للأرباح، وعدد المنتجات، ووزن المواد المعاد تدويرها، مع رسوم بيانية تفاعلية لمتابعة الأداء عبر الأشهر. تتضمن أيضًا ميزة جدولة المواعيد لاستلام النفايات بسهولة. - Insights (التحليلات والرؤى) تعرض مقارنات زمنية للأداء البيئي والمالي، وترتيب الشركات ضمن شبكة الشركاء، إضافة إلى رسم بياني لاتجاهات السوق وأسعار المواد القابلة لإعادة التدوير. - Transactions History (سجل المعاملات) صفحة توثق جميع العمليات المالية والتشغيلية، تشمل الأرباح، حالة المعاملات، وإمكانية تنزيل الفواتير مباشرة. - Order Tracking (تتبع الطلبات) نظام تتبع بصري يوضح مراحل الطلب من الاستلام إلى المعالجة، مع إشعارات فورية عبر البريد أو الرسائل. - Team (الفريق) لوحة لإدارة فرق العمل ومتابعة المهام وتوزيع الأدوار لضمان كفاءة التشغيل. - Reports & Media (التقارير والإعلام) قسم مخصص لتوثيق التقارير الرسمية مثل CSR والتقارير الحكومية، إلى جانب مركز إعلامي يحتوي على صور ومقاطع تسويقية تُبرز الأثر البيئي للشركات الشريكة، مع إمكانية مشاركة المحتوى مباشرة أو جدولة نشره عبر وسائل التواصل.

شارك
بطاقة العمل
تاريخ النشر
منذ 5 أشهر
المشاهدات
39
المستقل
طلب عمل مماثل
شارك
مركز المساعدة